Super Bowl ads are known for their price tag. At $7 million for a 30-second spot, each second costs about $233K. But is it really worth it?
Some say the exposure is priceless, but with a cost-per-mille (CPM) of around $71, it’s nearly ten times more expensive than digital alternatives.
So, how do brands make sure they get the best return on investment (ROI) after the final whistle? It comes down to the digital follow-up - running the same or similar creatives on social and digital display platforms to ensure the campaign gets seen.
Whether you're aiming for a slow burn or a quick burst of attention, the key is having a clear digital strategy that complements your Super Bowl investment. With AdClarity, you can track which approach is more effective for your competitors—and use that insight to shape your own campaigns.
We took a quick look at some of last year’s Super Bowl advertisers to see what they spent on social media, Google display, and online video ads to support their big TV spot.
The Importance of Digital Channels Post-Super Bowl
After the excitement of the big game subsides, the real work begins. That’s where digital follow-up comes in—allowing brands to leverage the momentum generated by their high-profile spot.
This momentum can retarget viewers, expand reach to different audience segments, and keep their message top-of-mind in a competitive landscape.
For marketers, there’s a real fear that a single, high-profile ad might not drive the long-term engagement or conversions they’re after.
A Super Bowl ad reaches millions, but without sustained support, the buzz fades fast. The goal is to extend its impact beyond game day through an integrated digital strategy—engaging audiences, driving traffic, and converting leads on social media, display ads, and search.
2024 Super Bowl Campaign Case Studies
Using AdClarity’s insights, we examined how some top brands leveraged their Super Bowl spots to drive impactful digital campaigns.
CeraVe: The Michael Cera Campaign
First, we dove into CeraVe’s “Developed with Dermatologists, Not Michael Cera” campaign.

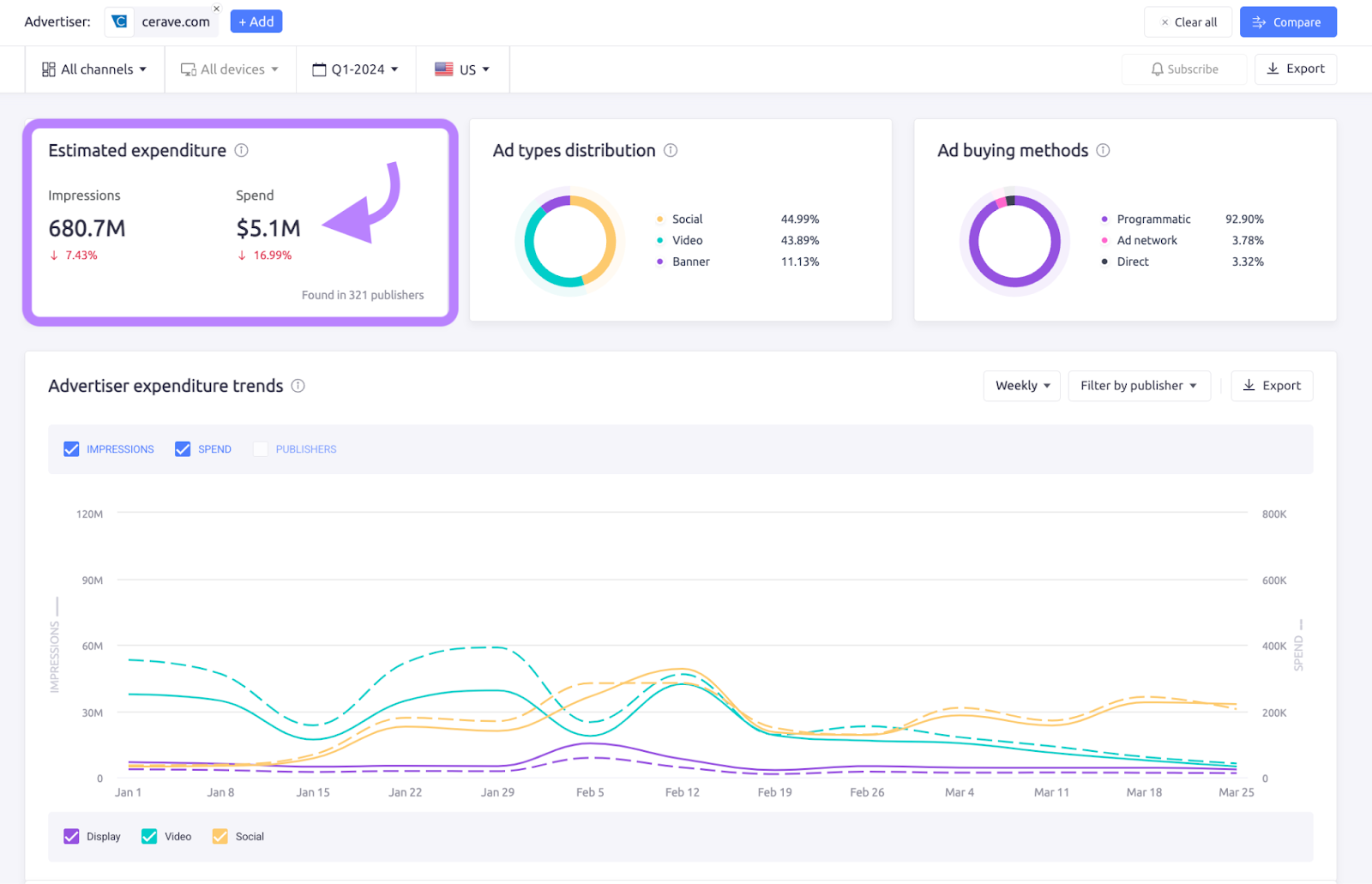
According to AdClarity data, the company spent an estimated $339.3K on this campaign in Q1 of 2024, with most of the spending happening on February 12 (the day after the game).

In the trend chart above, we can see the campaign’s digital push lasted about a month.
Below, let’s take a quick look at the top ads they ran on social media and YouTube.

Notice that the creatives all feature roughly the same story and design, with Michael Cera as the star. And the numbers under each ad represent the total spend, impressions, and length of the video.
We can also see the top publishers of this digital follow up. For a skincare brand whose audience might not normally be big-time sports fans, it's curious to see the top publisher was actually ESPN.com.

This shows that perhaps the brand treated this Super Bowl ad as a chance to reach a new audience segment of sports fans.
Now, keep in mind that the three screenshots above are just showing data on the Michael Cera campaign. If we look at CeraVe.com’s total advertising spend and placements for the same time period, we can see a big difference.

First of all, we can see their total digital spend was over $5 million, meaning the Michael Cera campaign was only about 6% of this brand’s digital spend in the first quarter of 2024. Also, they kept spending consistently throughout the quarter, while the Michael Cera campaign was roughly just one month.
Looking at their top ads from this time period, we can see the creatives all feature women using the product.

However, if we look at the full list of campaigns, it looks like the Michael Cera campaign actually had the best cost per mille (CPM), at $5.21 compared to most of their campaigns being in the $8 CPM range.

It looks like, in the case of this brand, they used the Super Bowl to reach a new audience segment with a funny idea.
And it turns out it may have been a more cost-effective digital campaign than their typical evergreen campaigns.
Moving on from a nerdy celebrity to a Nerds candy, let’s see how another brand supported their Super Bowl ad on digital.
Nerds Candy: Unleash Your Sense
Nerds have been around since the 80s, but the 2020 release of their “Gummy Clusters” product took the brand to new heights.
Of course, this hype product was the star of their first-ever Super Bowl ad.

According to AdClarity, the candy brand spent an estimated $1.1M on digital support in Q1 2024.

Note: Check how much of an advertiser’s buying method is programmatic vs direct with the Ad buying methods widget.
Interestingly, they had their biggest online spending day on February 5, exactly one week before the game.
Their digital ad creative mostly featured TikTok star Addison Rae and the dancing personified gummy cluster from the TV spot.

While CeraVe as a brand had a ton of digital campaigns running, AdClarity saw just two for Nerds, with the majority being this Super Bowl campaign. Both campaigns had a CPM of around $9.

Looking at the full list of publishers, we can see again several sports-related sites in addition to YouTube, Facebook and Instagram.

So, this brand may have taken the same approach to digital support for Super Bowl ads by targeting sports-themed sites to reach those Super Bowl fans again with their ad.
How Much of the Annual Budget is for the Super Bowl?
One last difference we saw between the two advertisers was how they spent throughout the year.
When we looked at the 12 month overview, we saw that Nerds spent most of their annual budget around the time of the Super Bowl.
Nerds Candy Annual Digital Ad Spend Trend

And most of it was on video ads, with social media ads following shortly after.
But, looking at CeraVe, we saw a more consistent spending trend throughout 2024. Once 2025 hit, the brand’s digital ad spending actually started to ramp up (especially on video, as we can see with the green line).
CeraVe Annual Digital Ad Spend Trend

Again, this just goes to show two unique approaches to handling digital support for a Super Bowl ad.
- Nerds spent most of their budget one week before the game
- CeraVe spent most of its budget the day after the game
- CeraVe had a much larger annual budget, and dedicated just 6% of it to support their Super Bowl ad campaign
- Almost all of Nerds’ budget seemed to be supporting this same campaign
Takeaways from Different Spending Strategies
Which campaign was more successful?
While we can't definitively say which campaign was more successful, we can draw key lessons from their strategies:
CeraVe took a methodical, steady approach. They used their Super Bowl ad as an entry point into a broader, long-term campaign that targeted a new audience on sports platforms like ESPN.
This approach suggests that, for brands with more evergreen products or services, sustaining momentum after the game may be more important than going all in upfront.
Nerds went for a more concentrated push. They spent the bulk of their budget leading up to the game, using the Super Bowl as a major moment to drive awareness for a newer product.
If your goal is to capitalize on buzz and excitement in a short timeframe, Nerds' strategy shows how focusing ad spend before and around the big event can deliver impact.
The takeaway? Different businesses need different strategies, and both approaches can work depending on your goals.
Wondering how advertisers will follow up their Super Bowl ads this year? Take a free trial of AdClarity today.