ai toolkit icon

Semrush One — Stay Ahead in AI Search & Traditional SEO

Discover More

How to Track Keywords: Tips, Examples & Checklist

Author:Cecilia Meis
14 min read
Sep 22, 2025
Contributor: Connor Lahey

What Is Keyword Tracking? 

Keyword tracking is the process of monitoring where your webpages appear in search engine results for specific keywords and how those positions change over time.

For example:

If your goal is to rank for “backpacks for travel,” keyword tracking tells whether your page is in position 5, 15, or anywhere else in the results. 

It also shows if the ranking is rising or falling over time.

Here’s an example from Semrush’s Position Tracking report for a backpack brand:

Position Tracking report on Semrush showing how tracked keywords perform over time.

Download: Need a step-by-step plan? Use this free checklist to set up your keyword tracking. 

Why Tracking Keywords Still Matters in 2025

Tracking keyword rankings helps you see which pages are gaining or losing positions, so you can act fast before traffic or sales drop.

In 2025, as search results change frequently and dynamic elements like AI Overviews push organic listings down, keyword tracking is more important than ever.  

With tracking, you can monitor:

  • Where your pages show up (across devices, locations, and changing result formats)
  • Sudden ranking drops
  • Overlapping internal pages (spot and fix cannibalization) 
  • Competitors gaining ground
  • AI Overviews and their impact on rankings

Now, you can’t manually track thousands of keywords and spot these insights without help. 

Tools like Semrush’s Position Tracking show which keywords have dropped, improved, or been affected by AI features. 

This helps you respond quickly before a small change turns into lost traffic or sales.

Tracking is essential because even a one-position drop for a high-converting keyword can cost significant revenue.

We’ll explore this impact later. For now, let’s look at how to set up tracking correctly.

How to Track Keyword Rankings: A 5-Step Workflow

Track keywords by adding them to a tool that monitors rankings over time. 

Let’s break it down step by step:

1. Choose the Right Keywords to Track

Start by selecting the most important keywords. Not every keyword is worth tracking.

For instance, Pop Mart ranks for over  167,000 keywords, according to Semrush’s Organic Rankings

We can’t track them all. 

Especially because most of those keywords bring no traffic. 

Organic Search Positions report showing a list of keywords which bring no traffic.

So, how do we choose which ones to track?

If you’ve done keyword research before, go back to that list. If not, start with keyword research first. 

Alternatively, extract existing keyword data from your site using tools like Google Search Console (GSC) or Semrush’s Organic Rankings.

Go to your GSC dashboard and click “Performance.” (Here’s Google’s official guide to understanding what each metric means.)

Scroll down to see the list of queries your site ranks for on Google.

Performance report on Google Search Console showing a list of queries a site ranks for on Google.

You'll get a starting pool of keywords to consider for tracking.

Download them by clicking “Export” from the top. Choose the file format that works best for you.

The "Export" button highlighted on the top-right corner of the Performance report on Google Search Console.

You can also use Semrush’s Organic Rankings to see queries your site ranks for. Which also shows other metrics for each keyword, like search volume and keyword difficulty.

Open the tool, enter your domain, select a location, and click “Search.”

Go to the “Positions” tab to see the list of keywords.

positions report in Organic Rankings

Click “Export” to download the list.

The "Export" button clicked on the top-right corner of the Organic Search Positions report.

Narrow your list to keywords that:

  • Clearly match your offerings (products, services, or content topics)
  • Align with your site's primary goals (e.g., product-focused sites may care about "buy" or "best" terms, while informational sites might focus on queries that signal learning and researching) 
  • Get a decent number of impressions or clicks (in GSC), or estimated traffic if you’re looking at Semrush’s Organic Rankings data.
  • Include your brand or product names

Avoid:

  • One-word terms that are too broad to rank for or understand, like “backpack” or “marketing”
  • Keywords that aren’t relevant to your site, even if you somehow rank for them
  • Repetitive variations that show the same intent (e.g., “best travel backpack” and “travel backpack best”)

The number of keywords you choose will depend on your site size and goals.

If you’re running a small local site, tracking around 50 to 100 keywords is a great place to start.

If you manage a large ecommerce or content site, you may want to track hundreds or even thousands across different categories.

The key is to focus on the keywords that reflect what matters to your business.

Once you’ve built your final keyword list, it’s time to choose how you’ll track them.

2. Select a Tracking Method

Once you’ve shortlisted the keywords to track, choose a tracking method.

You can use a free tool like GSC. Or a dedicated rank tracker like Semrush’s Position Tracking.

Both tools work, but they differ in detail and flexibility.

GSC is a solid free option for a quick overview. It shows your site’s queries in Google along with clicks, impressions, average click-through rate (CTR), and average position. 

A list of queries on GSC along with their clicks, impressions, average click-through rate (CTR), and average position.

This gives you a general idea of how your keywords are performing. 

But GSC has limitations: 

  • You can’t manually add keywords you want to track
  • You can’t track keywords you don’t already rank for
  • It lacks competitor comparison 
  • It doesn’t let you filter by intent, business priority, or search features

And because GSC shows average position across all appearances, it can mask important shifts.

For example, a keyword might hold position five on desktop but drop to 15 on mobile—and GSC will still show an average. That makes it harder to catch small, device-level changes that can impact traffic.

If you want more control, a dedicated tool gives you a clearer picture. 

Semrush’s Position Tracking lets you add any keyword, including ones you don’t rank for yet.

It also helps you track visibility in AI search platforms like Google AI Overviews and ChatGPT—something GSC doesn’t currently offer.

Here's the tool’s “Overview” report:

Rankings Overview on the Position Tracking tool with "Add keywords" clicked.

You can track daily movements by device and location in the “Devices and Locations” report.

“Devices and Locations” report on the Position Tracking tool.

You can also identify keywords that trigger search features.

Rankings Overview on the Position Tracking tool showing the different search features a keyword triggers.

Semrush lets you group keywords by tags, set alerts, and compare your ranking with competitors.

If you need a basic performance overview, GSC works. 

But if you need more in-depth insights and control, Semrush’s Position Tracking is a better option. 

3. Set Up Your Position Tracking Project

Open the Position Tracking tool and click “+ Create project” to create a project for your site.

Position Tracking home with "Create project" clicked.

Enter your domain and project name. Click “Create project.”

"Create project" window on Position Tracking with a domain entered and "Create project" clicked.

Select the search engine and device you want Semrush to use for tracking.

Choose a location. Then click “Continue To Keywords.”

Targeting settings on the Position Tracking tool with a search engine, device, location, and language selected.

Next, add the keywords you finalized in step one that you want to track. You can add them manually or import from a CSV or TXT file.

Then, click “Add keywords to campaign” and then “Start Tracking.”

Keywords settings on the Position Tracking tool with a list of keywords added to the campaign and "Start Tracking" clicked.

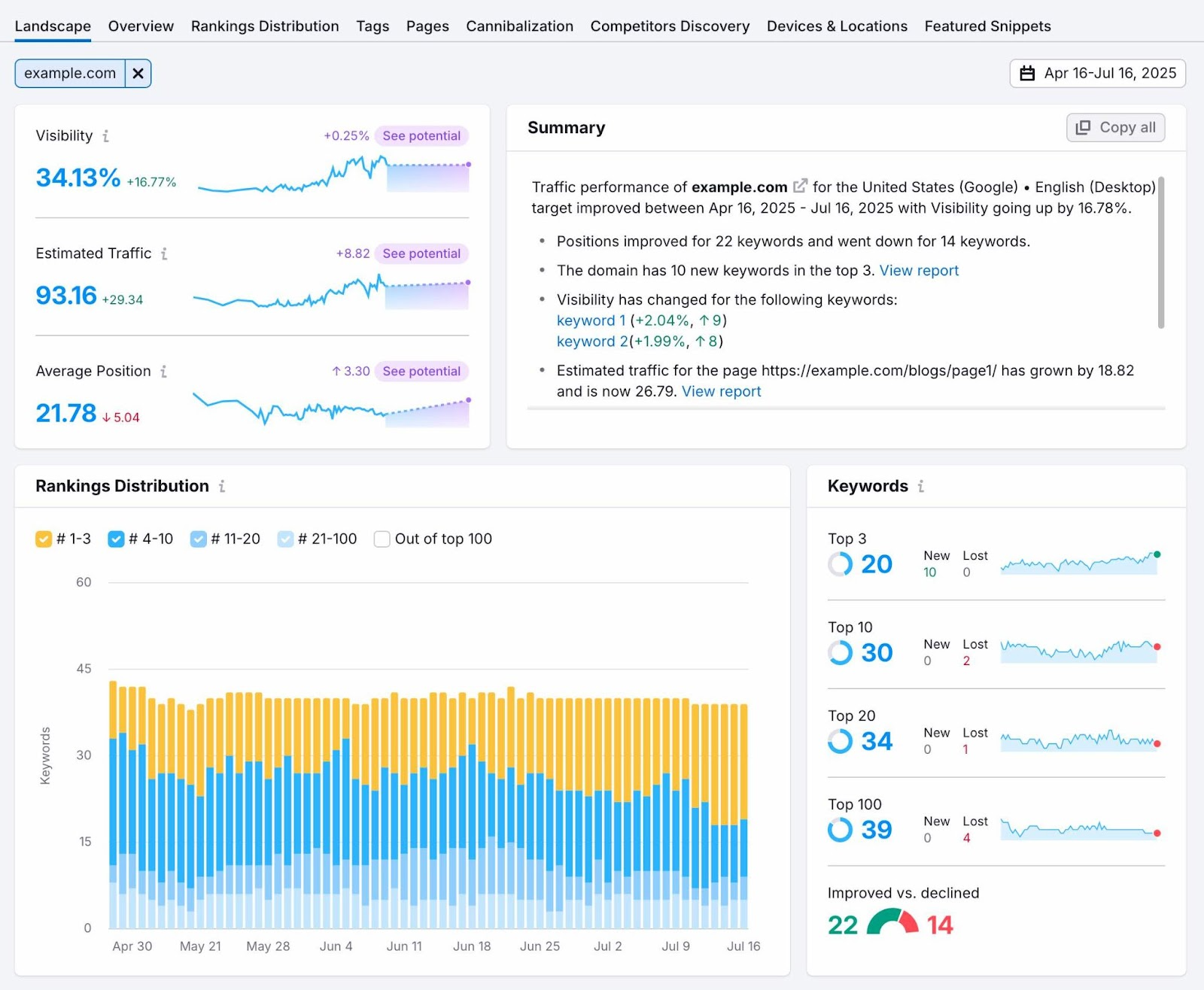
Semrush will begin collecting ranking data. After a short while, you’ll see your dashboard:

Landscape report on the Position Tracking tool showing metrics like visibility, estimated traffic, average position, etc.

You’ve successfully set up Position Tracking. And are now ready to monitor keyword positions.

4. Analyze Your Reports and Organize Your Keywords with Tags

Position Tracking offers nine reports:

  1. Landscape: Shows overall trend lines, keyword wins/losses, and search feature insights
  2. Overview: Summarizes your visibility, estimated traffic, and average keyword positions
  3. Rankings Distribution: Breaks down how many keywords fall in the top 3, 10, 20, and 100 positions
  4. Pages: Lists top-ranking pages and the keywords they rank for
  5. Tags: Groups keywords by tags for easier analysis 
  6. Cannibalization: Flags pages competing for the same keywords
  7. Competitors Discovery: Identifies new competitors for your tracked keywords
  8. Devices & Locations: Compares performance across devices and locations 
  9. Featured Snippets: Highlights which keywords trigger snippets and where your site appears
The different reports on the Position Tracking tool: Landscape, Overview, Rankings Distribution, Pages, Tags, etc.

You can explore the reports immediately, but using tags will help you work more efficiently. 

Tags allow you to group related keywords, which makes it easier to filter, track, and report on them.

You can tag keywords by: 

  • Funnel stage (e.g., “top of funnel”)
  • Page type (e.g., “product pages”)
  • Business priority
  • Location

To add tags, go to the "Overview" report and scroll to the "Rankings Overview" section.

Rankings Overview on the Position Tracking tool showing a list of keywords and how they compare over time.

You can tag each keyword individually or select multiple keywords by clicking “Actions” > “Add tag” and naming the tag.

Click “Apply.”

Rankings Overview on the Position Tracking tool with a few keywords selected, "Actions" clicked, and "Add tag" highlighted.

Once the keywords are grouped, go to the “Tags” tab to see how each group is ranking.

Tags Overview report on the Position Tracking tool showing different tag groups and how each is ranking.

Next, add competitors to your project.

Tracking competitors lets you compare visibility, rankings, and traffic share. You’ll also see who’s gaining or losing for the same terms. To help you spot threats or content gaps early.

To add competitors, click “Add domain” at the top of the “Overview” report. Enter the competitor’s domain and hit enter on your keyboard. 

Adding a competitor's domain on the Overview report of the Position Tracking tool.

Now you can see how your site ranks against competitors for different keywords on different dates.

Rankings Overview on the Position Tracking tool showing how a site ranks against competitors for different keywords.

Position Tracking also provides additional metrics. You can: 

  • Check rankings across devices
  • Compare performance by location
  • Review SERP feature wins
  • See how your content performs in Google, Bing, and ChatGPT results

Spend some time exploring these reports to gain deeper ranking insights. 

5. Fix Drops, Build on Gains, and Monitor What Matters

When you see a keyword drop, rise, or trigger a new SERP feature, take action to protect your traffic and stay ahead of competitors.

Let’s say your ranking for a keyword drops from the top three positions. Examine the reason.

Rankings Overview on the Position Tracking tool showing keywords in the top three positions declining.

Check the affected page: Was it recently updated? Has it gone stale?

If nothing changed, examine the new result above you. Is the new result more in-depth, better formatted, newer, or more aligned with search intent?

Strengthen your content by ensuring it covers key subtopics, answers the query, and is easy to navigate. Add or revise sections for depth and clarity.

The goal is to identify ranking trends quickly—particularly for important keywords—and take steps to maintain and improve positions.

But tracking hundreds of keywords can make it easy to miss important changes. So set up alerts to be notified as soon as rankings move. So you can act before traffic is impacted. Click the bell icon at the top.

The bell icon at the top of the Position Tracking tool clicked to set up custom alerts.

Choose when to be notified. You can set multiple alerts.

Creating a custom alert on the Position Tracking tool.

Watch your rankings and use the insights to improve your SEO and content strategy, ensuring consistent performance in search results. 

Common Keyword Tracking Mistakes to Avoid

Mistakes in keyword tracking can result in missed traffic drops, wasted effort, and poor decisions.

Here are common mistakes to avoid:

  • Tracking too many keywords: Focus on the keywords that drive traffic, conversions, or support business goals. You don’t need to monitor every variation. 
  • Ignoring intent: Tracking keywords that don’t match your page’s content leads to misleading insights. Ensure the keywords align with your offering.
  • Not segmenting by priority: Without using tags or filters, important ranking changes get lost in the noise. Prioritize your keywords to keep track of critical changes.
  • Overreacting to daily swings: Rankings often move 1-3 positions day to day. Don’t panic over minor shifts. Watch for consistent drops over multiple days.
  • Forgetting to track new targets: Your keyword list isn’t static. Revisit it regularly to catch new opportunities.
  • Only watching average position: Average rankings combine all data, potentially masking key drops or gains. Monitor individual keyword movements for clearer insights. 

3 Advanced Keyword Tracking Tips

1. Monitor Keywords Affected by AI Overviews

AI Overviews often appear above organic results and can reduce clicks to even top-ranking pages. So it's important to track which keywords trigger these summaries .

To track, check the SERP features (SF) column in the Rankings Overview table of your Position Tracking report.

AI Overview appearing in the SERP Features column for a keyword.

If it shows "AI Overview," it means Google is showing an AI-generated summary for that search query.

If your page isn’t included, review the pages that are. Use them as a reference to improve your content by looking at: 

  • The page’s content structure (e.g., direct answers, clear sections, list formatting)
  • How many backlinks the page has
  • What kinds of sources it cites 
  • Whether it includes expert input or up-to-date data

Make updates based on what you find. 

While there's no guarantee of getting cited in an AI Overview, enhancing your content’s quality and clarity increases your chances. It also helps your content stand out in all search formats. 

2. Use Tags to Segment by Priority

When tracking a large set of keywords, prioritize those that drive conversions, such as keywords leading to your product pages, service pages, or lead forms.

Tag those keywords with a label like "Conversion" or "High priority."

A keyword on the Rankings Overview report tagged with the label "conversion."

This makes it easier to find and act on ranking changes for high-impact keywords. 

Filter by tag and check if any high-impact keywords dropped. If they did, fix them first.

Tags also help you spot trends. For instance, if two product pages tagged as “conversion” drop on the same day, it might signal a technical issue. Like slower load times or a recent update.

Grouping high-value keywords makes it easier to identify and fix patterns like these. 

3. Use the Cannibalization Report to Fix Keyword Overlap

When multiple pages on your site rank for the same keyword, they can compete against each other and hurt your overall performance.

This is known as keyword cannibalization. 

Cannibalization can lead to unstable rankings, reduced visibility, or Google selecting the wrong page to rank. 

To identify this, go to the “Cannibalization” report in Position Tracking.

At the top, you’ll see your Cannibalization Health score.

Cannibalization report on the Position Tracking tool showing metrics like cannibalization health score, affected pages, etc.

Scroll down to the “Pages” view. This shows which URLs are affected and how many keywords they overlap.

"Pages" view on the Cannibalization report showing a list of affected URL and how many keywords they overlap.

Click a URL to see the keywords it shares with other pages on your site.

A list of keywords shared with other pages on the Cannibalization report of the Position Tracking tool.

Review the other pages ranking for those same keywords and ask: 

  • Are both pages targeting the same topic or search intent?
  • Is one page a better fit for the keyword?
  • Can the weaker page be redirected, removed, or refocused to reduce overlap?

Cleaning this up signals to Google which page should rank. And helps the page perform more consistently to capture more traffic.

How Tracking Keyword Rankings Improves Business Results

Ranking changes can directly affect your traffic, leads, and sales.

Let’s look at a real example.

Toy company Pop Mart dropped from position one to two for the keyword “labubu popmart,” according to Organic Rankings.

That one-position slip led to an estimated loss of 31,300 organic visits.

A one-position slip for a keyword leading to an estimated loss of 31,300 organic visits highlighted on the Organic Rankings tool.

Pop Mart’s site converts about 1.22% of visitors into customers, according to Traffic Analytics.

The "Purchase Conversion" metric for a domain, "popmart.com", highlighted on the Traffic Analytics tool.

That means roughly 381 potential purchases were lost from just this one keyword movement.

That’s not surprising. A Backlinko study shows that higher positions in search results get significantly more clicks than those below them. Even a one-position drop can make a significant impact on traffic and revenue.

Now, Pop Mart is a large business. But what about a small one?

Let’s take Barber Depot, a niche store selling tools for barbers, as an example.

One of its product pages dropped by one position for the keyword “hair clippers for men.” That small shift led to an estimated 268 lost visits.

A one-position slip for a keyword leading to an estimated loss of 268 organic visits highlighted on the Organic Rankings tool.

Now, Barber Depot has a purchase conversion rate of 7.28%.

The "Purchase Conversion" metric for a domain, "barberdepot.com", highlighted on the Traffic Analytics tool.

That means it likely lost about 19 potential customers in a single day, assuming conversion rates and average value stayed consistent.

If we look at the average cost of clippers and trimmers on the affected page, it comes to around $162.96. That’s roughly $3,096 in potential revenue gone, just from one keyword drop.

When you’re looking at traffic or rankings in isolation, it’s easy to miss the bigger picture. But when you connect keyword movements to business metrics—like conversion rate and order value—you start seeing exactly what each ranking is worth.

A one-position drop might seem minor in a report. But when that keyword drives sales, even small shifts can cost real money.

The sooner you spot these changes, the quicker you can act to protect your conversions and revenue. 

Frequently Asked Questions

Can I Track Keywords for Free?

You can track keywords for free using Google Search Console. It shows the queries your site ranks for, along with clicks, impressions, and average position. 

You can also track up to 10 keywords for free in Semrush’s Position Tracking, which includes local rankings, daily updates, and basic competitor comparisons. 

For more advanced tracking (custom keywords, locations, or competitor comparisons), you can upgrade to a paid Semrush plan.

How Often Should I Check Rankings?

You should check keyword rankings at least once per week to spot trends and avoid overreacting to daily fluctuations. Daily swings are normal, so focus on consistent movement over time.

For large keyword sets, consider setting up alerts to catch major movements automatically.

How Many Keywords Should I Track?

Start with 50 to 100 keywords if you have a small site. For larger sites or those targeting multiple categories, track hundreds or more. 

Prioritize keywords tied to your products, services, or content that drive conversions.

How to Track Keywords in Google Analytics (GA4)?

Google Analytics 4 doesn’t share full keyword data. But if you link GA4 to Google Search Console, you’ll see keyword-level metrics such as impressions, clicks, and average position in the “Search Console” section. 

How to Track Keywords in Semrush?

You can track keywords in Semrush by using the Position Tracking tool. Add your domain, choose a location and device, and enter the keywords you want to monitor. 

The tool will show daily rankings, competitors, and SERP features for each keyword.

How to Track Keywords for YouTube?

You can track keywords for YouTube using Semrush’s Rank Tracker for YouTube

Connect your channel and add your target keywords. The tool shows where your videos rank, which ones improved, and which keywords drive the most visibility.

How to Track Keyword Rankings in ChatGPT?

You can track your keyword rankings in ChatGPT (SearchGPT) using Semrush's Position Tracking tool

Just set up a campaign, add up to 50 target keywords, and choose ChatGPT as the search engine.

The tool will then provide you with insights, such as how often your content appears, how visible you are compared to competitors, and whether your presence is increasing over time.

Start Tracking Your Most Important Keywords

A good keyword tracking system helps you improve SEO results.

But where do you begin? And how do you set it up?

We’ve built a simple checklist to guide your setup step by step.

Download now.

Share
Author Photo
Cecilia Meis
Cecilia is a senior editor and strategist with 12+ years of experience spanning print, digital, and SEO. She’s passionate about optimizing editorial processes, upholding quality standards, and mentoring writers to deliver brand-aligned content.
Share
This Semrush is from
semrush.visionseotools.cloud
contact - 03039195092